Helicone AI is an Open-Source Platform for LLM Monitoring
Ellen Smith — February 21, 2025 — Tech
References: helicone.ai
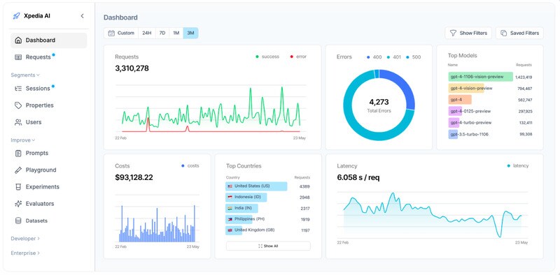
Helicone AI is an open-source observability platform designed to help developers monitor, debug, and optimize AI applications. The platform integrates with a single line of code, providing easy access to essential features like cost tracking, agent tracing, and prompt management.
These tools enable developers to gain deep insights into the performance and behavior of their large language models (LLMs), making it easier to identify and resolve issues in real time. Helicone’s focus on observability allows teams to ensure their AI apps run efficiently and cost-effectively. The platform is especially useful for businesses looking to scale AI applications, offering the ability to track resource usage and optimize workflows. With its simple integration and powerful features, Helicone AI provides developers with the tools necessary to enhance the functionality and performance of their AI-driven solutions.
Image Credit: Helicone AI
These tools enable developers to gain deep insights into the performance and behavior of their large language models (LLMs), making it easier to identify and resolve issues in real time. Helicone’s focus on observability allows teams to ensure their AI apps run efficiently and cost-effectively. The platform is especially useful for businesses looking to scale AI applications, offering the ability to track resource usage and optimize workflows. With its simple integration and powerful features, Helicone AI provides developers with the tools necessary to enhance the functionality and performance of their AI-driven solutions.
Image Credit: Helicone AI
Trend Themes
1. Real-time AI Monitoring - The ability to monitor AI applications in real time provides a comprehensive view of performance, offering a unique opportunity to enhance system efficiency and reliability.
2. Cost-efficient AI Operations - Implementing cost tracking features in observability platforms revolutionizes the way businesses optimize resource allocation for AI applications, driving down operational costs.
3. Integrated AI Debugging - Seamless integration of debugging tools allows developers to quickly identify and resolve issues within AI models, improving overall development timelines and outcomes.
Industry Implications
1. AI Development Software - Platforms focused on AI development tools are creating new efficiencies by streamlining the integration of observability features.
2. Open-source Technology - The open-source model promotes innovation in observability platforms, enabling rapid adaptation and customization for various AI applications.
3. Cloud Computing Services - Incorporating observability into cloud services offers enhanced monitoring capabilities, making it easier for businesses to manage and optimize AI-driven workflows.
5.2
Score
Popularity
Activity
Freshness